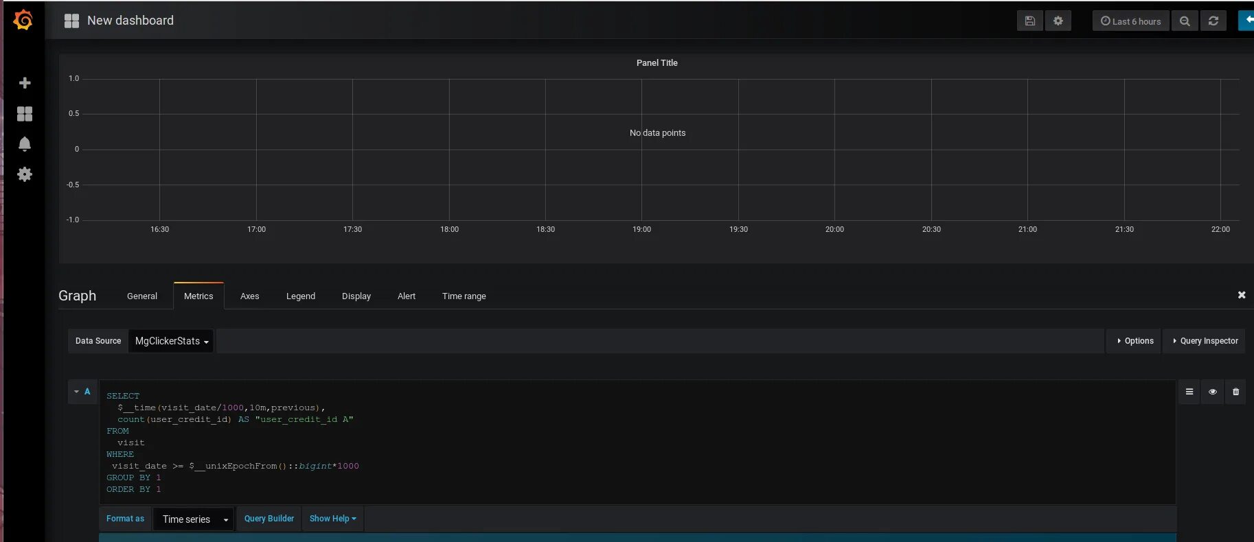
Grafana postgres